統計ログ
このガイドでは、画面レイアウト、UI要素、フィルタリングオプション、およびデータエクスポート機能を含む NetFUNNELの統計インターフェースを探索し、使用する方法を説明します。
概要
統計インターフェースは、リアルタイムモニタリングを補完する過去データ分析機能を提供します。日/月/年期間別に過去データをクエリし、インタラクティブなチャートを通じてトレンドを確認し、CSVでデータをエクスポートして追加分析を実行してください。

統計ページは3つの主要セクションで構成されます:
- プロジェクトセクション: プロジェクトレベルで集計されたメトリックで、プロジェクト管理者に有用です
- NetFUNNELセクション: NetFUNNELサーバーインスタンスレベルのメトリックで、サーバー管理者に有用です
- セグメントセクション: セグメントレベルのメトリックで、セグメント管理者に有用です
各セクションは、フィルタリングオプション、インタラクティブなチャート、およびCSVエクスポート機能を提供します。
すべての統計データはリアルタイムで更新されません。 データを更新または表示するには、検索ボタンをクリックする必要があります。フィルターや期間を選択するだけでは、チャートが自動的に更新されません。
時間フィルター
時間フィルターを使用すると、過去データ分析のための期間を選択できます。

利用可能なオプション:
- 日: 分析のために単一の日付を選択(24時間)
- 月: 月単位で日付範囲を選択(月Xから月Yまで)
- 年: 年単位で日付範囲を選択(年Xから年Yまで)
期間別チャート解像度:
- 日表示: 1分解像度(毎分データポイント)
- 月表示: 1時間解像度(毎時データポイント)
- 年表示: 1日解像度(毎日データポイント)
使用方法:
-
期間モード選択: 時間フィルタードロップダウンをクリックし、日、月、または年を選択して期間選択方法を選択してください。
-
日付範囲選択: 時間フィルターの横の日付範囲表示領域(
yyyy.mm.dd ~ yyyy.mm.dd形式で表示)をクリックしてください。日付選択のためのカレンダーが表示されます。モード別日付選択動作:
- 日モード: 単一の日付のみ選択できます(1日のみ)
- 月モード: 月単位で日付範囲を選択できます(例: 1月から3月まで)
- 年モード: 年単位で日付範囲を選択できます(例: 2023年から2024年まで)
-
検索ボタンをクリック: 日付範囲を選択した後、検索ボタンをクリックして選択した期間のデータをクエリし、表示してください。
重要: 期間と日付範囲だけを選択すると、チャートが更新されません。期間と日付範囲を選択した後、検索ボタンをクリックしてデータをクエリし、表示する必要があります。
- 日表示: 分単位の詳細分析と短期トレンドに最適(1分解像度)。単一の日付を選択してください。
- 月表示: 週間パターンと中期分析に最適(1時間解像度)。月単位で日付範囲を選択してください。
- 年表示: 長期トレンドと季節的パターンに最適(1日解像度)。年単位で日付範囲を選択してください。
プロジェクトセクション
プロジェクトセクションは、すべてのセグメントのデータを結合して、プロジェクト全体の集計メトリックを表示します。

フィルター領域
フィルター領域には、チャートに表示するプロジェクトを選択するチェックボックスが表示されます。プロジェクトはプロジェクト名別にリストされ、1つ以上のプロジェクトを選択してメトリックを比較できます。削除されたプロジェクトも過去記録の目的で**「削除済み」**ラベルとともに表示されます。

使用方法:
- プロジェクト選択: チャートに表示するプロジェクトの横のチェックボックスを選択してください
- 要素選択フィルターの使用: オプションで要素選択フィルター(検索ボックス)を使用して、利用可能なプロジェクトオプションを制限または検索してください(一般的な操作のチャート要素選択を参照)
- メトリック選択: メトリックドロップダウンを使用して、チャートに表示するメトリックを選択してください
- 検索ボタンをクリック: 検索ボタンをクリックして、選択したプロジェクトのデータを更新し、表示してください
- チャート表示: チャートは選択したプロジェクトのデータのみを表示します
- 複数のプロジェクトを選択してメトリックを並べて比較してください
- 多くのオプションがある場合、要素選択フィルターを使用して特定のプロジェクトを迅速に見つけてください
- 選択を変更した後、検索をクリックすることを忘れないでください
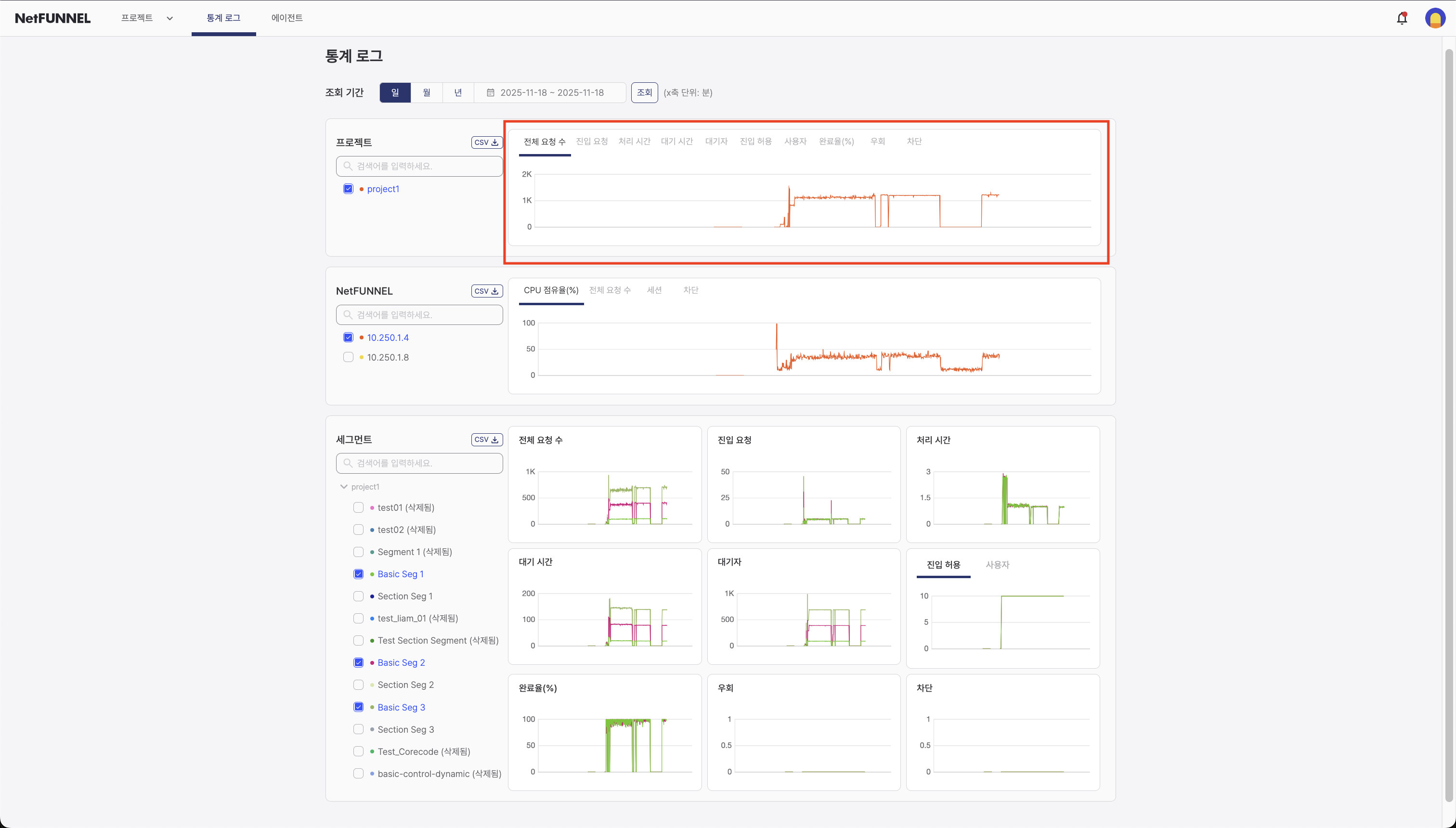
チャート領域
チャート領域は、時間に伴うプロジェクトレベルメトリックのインタラクティブな視覚化を表示します。

利用可能なメトリック:
プロジェクトセクションは、すべてのセグメントから集計されたメトリックを表示します:
- 全体リクエスト数 (TPS): NetFUNNELエージェントが行ったすべてのトラフィック制御API呼び出しの平均TPS(初期進入リクエスト、再進入リクエスト、Alive Noticeリクエスト、完了リクエストを含む)
- 進入リクエスト (TPS): 1秒あたりの平均進入リクエスト数
- 処理時間 (秒): サービス進入からサービス終了までの平均時間期間
- 待機時間 (秒): 待機室で待機中のすべてのユーザーが経験した待機時間の平均値
- 待機者 (名): 待機室で待機中のユーザー数の平均値
- 進入許容 (-): 同時アクティブユーザー数を制限する設定された制限値(測定時点のスナップショット)
- ユーザー (名): サービス進入とサービス終了の間で実際に積極的にサービスを使用しているユーザー数(測定時点のスナップショット値)
- 完了率 (%): サービスに進入したユーザーの中で明示的に終了したユーザーの割合
- 迂回 (TPS): セグメント無効化機能またはプロジェクト無効化機能を通じて待機を経ずにサービスに直接進入する1秒あたりの平均ユーザー数
- ブロック (TPS): 1秒あたりにBLOCK応答を受けたリクエストの平均件数
表示される情報:
- 時系列チャート: すべてのチャートは、選択した期間中のメトリックを示す時系列グラフを表示します
- インタラクティブ機能: データポイントの上にマウスを置いて、特定の時刻の正確な値を確認
セグメントセクション
セグメントセクションは、個別のセグメントレベルのメトリックを表示し、特定のセグメントのパフォーマンスを分析できるようにします。

フィルター領域
フィルター領域には、チャートに表示するセグメントを選択するチェックボックスが表示されます。セグメントはセグメント名別にリストされ、1つ以上のセグメントを選択してメトリックを比較できます。削除されたセグメントも過去記録の目的で**「削除済み」**ラベルとともに表示されます。

使用方法:
- セグメント選択: チャートに表示するセグメントの横のチェックボックスを選択してください
- 要素選択フィルターの使用: オプションで要素選択フィルター(検索ボックス)を使用して、利用可能なセグメントオプションを制限または検索してください (一般的な操作のチャート要素選択を参照)
- 検索ボタンをクリック: 検索ボタンをクリックして、選択したセグメントのデータを更新し、表示してください
- チャート表示: チャートは選択したセグメントのすべてのメトリックデータを表示します
- 複数のセグメントを選択してメトリックを並べて比較してください
- 多くのセグメントがある場合、要素選択フィルターを使用して特定のセグメントを迅速に見つけてください
- 選択を変更した後、検索をクリックすることを忘れないでください
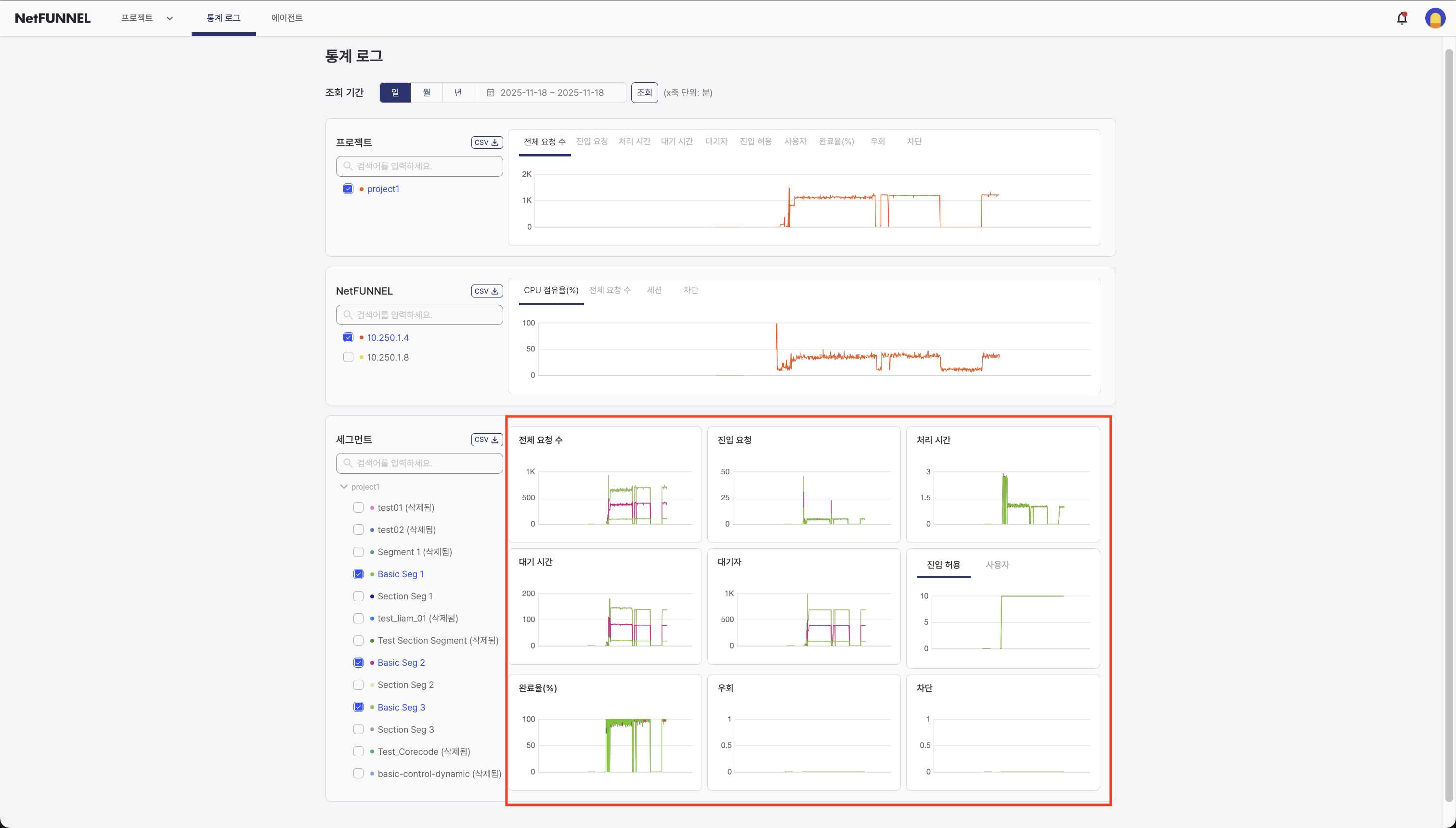
チャート領域
チャート領域は、セグメントレベルメトリックのインタラクティブな視覚化を表示します。

利用可能なメトリック:
セグメントセクションは、個別のセグメントに関するメトリックを表示します:
- 全体リクエスト数 (TPS): NetFUNNELエージェントが行ったすべてのトラフィック制御API呼び出しの平均TPS(初期進入リクエスト、再進入リクエスト、Alive Noticeリクエスト、完了リクエストを含む)
- 進入リクエスト (TPS): 1秒あたりの平均進入リクエスト数
- 処理時間 (秒): サービス進入からサービス終了までの平均時間期間
- 待機時間 (秒): 待機室で待機中のすべてのユーザーが経験した待機時間の平均値
- 待機者 (名): 待機室で待機中のユーザー数の平均値
- 進入許容 (-): 同時アクティブユーザー数を制限する設定された制限値(測定時点のスナップショット)
- ユーザー (名): サービス進入とサービス終了の間で実際に積極的にサービスを使用しているユーザー数(測定時点のスナップショット値)
- 完了率 (%): サービスに進入したユーザーの中で明示的に終了したユーザーの割合
- 迂回 (TPS): セグメント無効化機能またはプロジェクト無効化機能を通じて待機を経ずにサービスに直接進入する1秒あたりの平均ユーザー数
- ブロック (TPS): 1秒あたりにBLOCK応答を受けたリクエストの平均件数
表示される情報:
- 時系列チャート: すべてのチャートは、時間に伴うメトリックを示す時系列グラフを表示します
- セグメント比較: 複数のセグメント間のメトリック比較
- 時系列: セグメントメトリックが時間に伴ってどのように変化するかを確認
- 個別セグメント表示: 詳細分析のために特定のセグメントに焦点を当てる
- セグメントレベルの統計を使用して、パフォーマンスが優れている、または問題があるセグメントを識別してください
- セグメントを比較してパフォーマンスの違いを理解してください
- 詳細分析とレポートのためにセグメントデータをエクスポートしてください
NetFUNNELサーバーインスタンスセクション
NetFUNNELセクションは、NetFUNNELサーバーインスタンスレベルのメトリックを表示し、サーバー管理者に有用です。

NetFUNNELをマネージドサービスとして使用する場合、通常、これらのメトリックをモニタリングする必要はありません。サーバーインストールを管理するNetFUNNELサーバー管理者またはエンジニアに有用です。
フィルター領域
フィルター領域には、チャートに表示するNetFUNNELサーバーインスタンスを選択するチェックボックスが表示されます。サーバーインスタンスは内部IPアドレス別にリストされ、1つ以上のサーバーインスタンスを選択してメトリックを比較できます。

使用方法:
- サーバーインスタンス選択: チャートに表示するサーバーインスタンスの横のチェックボックスを選択してください
- 要素選択フィルターの使用: オプションで要素選択フィルター(検索ボックス)を使用して、利用可能なサーバーインスタンスオプションを制限または検索してください(一般的な操作のチャート要素選択を参照)
- メトリック選択: メトリックドロップダウンを使用して、表示するサーバーメトリックを選択してください
- 検索ボタンをクリック: 検索ボタンをクリックして、選択したサーバーインスタンスのデータを更新し、表示してください
- チャート表示: チャートは選択したサーバーインスタンスのデータのみを表示します
- 複数のサーバーインスタンスを選択してパフォーマンスメトリックを比較してください
- 多くのインスタンスがある場合、要素選択フィルターを使用して特定のサーバーインスタンスを迅速に見つけてください
- 選択を変更した後、検索をクリックすることを忘れないでください
チャート領域
チャート領域は、NetFUNNELサーバーインスタンスメトリックのインタラクティブな視覚化を表示します。

利用可能なメトリック:
NetFUNNELセクションは、サーバーインスタンスレベルのメトリックを表示します:
- CPU占有率 (%): 測定時点のCPU使用量をパーセンテージで表示した値で、スナップショット値として表示されます
- 全体リクエスト数 (TPS): NetFUNNELサーバーに対するすべての種類のAPIリクエストの平均TPSで、トラフィック制御リクエスト、データクエリリクエスト、管理APIリクエスト、およびその他すべてのAPI呼び出しを含みます
- セッション (-): サービス進入からサービス完了までの完了したセッション数で、特定の時間ウィンドウ内で集計されます
- ブロック (TPS): 1秒あたりにBLOCK応答を受けたリクエストの平均件数
表示される情報:
- 時系列チャート: すべてのチャートは、時間に伴うメトリックを示す時系列グラフを表示します
- サーバーパフォーマンスメトリック: CPU使用率、リクエスト速度、およびサーバー状態インジケーター
- 時系列: サーバーメトリックが時間に伴ってどのように変化するかを確認
- インスタンス比較: 複数のサーバーインスタンス間のメトリック比較(該当する場合)
- CPU占有率をモニタリングしてリソース制約を識別してください
- リクエスト速度を追跡してサーバー負荷パターンを理解してください
- 過去データを使用してサーバー容量と拡張計画を立ててください
一般的な操作
データフィルタリング
各セクションは、特定のデータに焦点を当てるためのフィルタリングオプションを提供します:
- 期間: グローバル時間フィルターを使用して日/月/年表示を選択
- 要素選択: 各セクションのフィルター領域でチェックボックスを使用して、表示するプロジェクト、セグメント、またはサーバーインスタンスを選択
- 要素選択フィルター: オプションで要素選択フィルター(検索ボックス)を使用して、フィルター領域に表示されたオプションを検索およびフィルタリングしてください(チャート要素選択を参照)
- 検索ボタン: フィルターを選択した後、検索ボタンをクリックしてデータを更新し、表示してください
重要: フィルターだけを選択すると、チャートが更新されません。以下を選択した後、検索ボタンをクリックする必要があります:
- 期間フィルター
- フィルター領域の要素(プロジェクト、セグメント、サーバーインスタンス)
- チャート出力に影響を与えるすべてのフィルター
検索ボタンをクリックした後にのみ、チャートが更新され、データが表示されます。
チャート要素選択
すべてのセクション(プロジェクト、セグメント、およびNetFUNNEL)には、フィルター領域に表示されたオプションを検索およびフィルタリングできる要素選択フィルター(検索ボックス)が含まれています。これは、多くのオプションがある場合に特定の要素を迅速に見つけるのに役立ちます。

使用方法:
- 要素選択フィルター(検索ボックス)に入力して特定の要素を検索してください
- フィルター領域は、検索語を含むすべての要素を表示します
- チャートに表示する要素のフィルター領域のチェックボックスを選択してください
- 検索ボタンをクリックします
チャート表示
チャートは、過去データのインタラクティブな視覚化を提供します:
- ホバー: データポイントの上にマウスを置いて、特定の時刻の正確な値を確認
- 比較: 比較のために複数のセグメントを同時に表示
データエクスポート
CSVエクスポートは、すべてのセクション(プロジェクト、セグメント、およびNetFUNNEL)で利用できます。各セクションには、そのセクションで選択した要素のデータをダウンロードする独自のCSVボタンがあります。

エクスポート方法:
- フィルター領域でチェックボックスを使用して要素を選択
- セクションヘッダーのCSVボタンをクリック
- CSVファイルがブラウザのダウンロードフォルダに自動的にダウンロードされます
CSVには、選択した要素と期間についてチャート領域に表示されたすべてのデータポイントが含まれ、タイムスタンプとメトリック値を持つテーブル形式でフォーマットされます。